Edka Reviews — Discover what people think of this product.

What users think of Edka
Supporters
-Idea
0.0
Product
0.0
Feedback
0
Roasted
0
More about Edka
About Edka
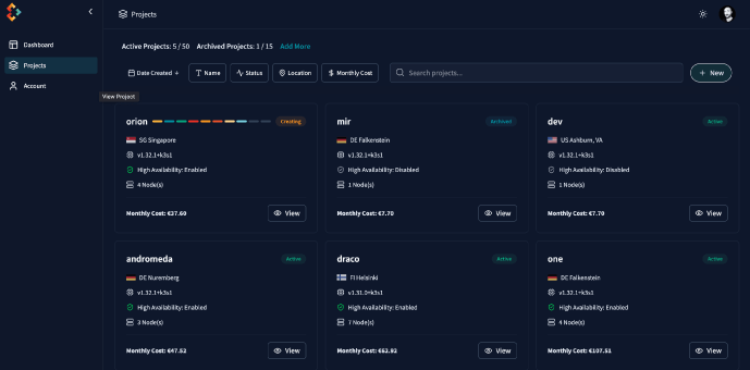
Edka helps provisioning and managing Kubernetes clusters on your own Hetzner Cloud account. If you disconnect Edka, you can continue to manage your cluster manually or with other tools, like kubectl.
How It Works
Cluster Bootstrap Creates a Kubernetes cluster on Hetzner Cloud (additional providers are planned). Configures control‑plane through a simple UI.
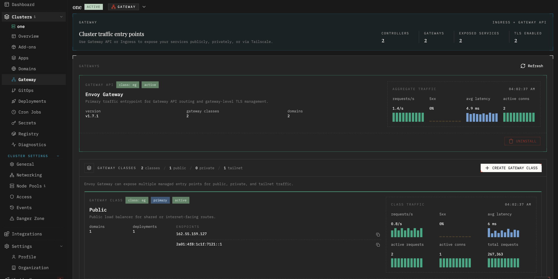
Add‑ons Installation
Installs a curated set of production add‑ons: ingress and certificate management, logging, metrics, tracing, autoscaling and database operators.
Connect a Container Registry
Connect a container registry to enable automatic image pull/push for your workloads.
Sync Your Secrets Edka supports external secret management tools like 1Password, Doppler, HashiCorp Vault, AWS Secrets Manager, and more. Secrets are synced directly to your clusters.
GitOps Connect a Git repository to enable continuous reconciliation (GitOps). Manifests pushed to the repository are applied automatically.
Tags
Product Categories
Scale globally with less complexity
With Paddle as your Merchant of Record
Compliance? Handled
New country? Done
Local pricing? One click
Payment methods? Tick
Weekly Drops: Launches & Deals
